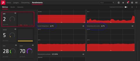
Hasta hace poco las tarjetas AMD, al igual que las de Nvidia, solo informaban de la temperatura exterior de la GPU (Tcase). Sin embargo, estos datos, aunque útiles, eran mucho más bajos que las temperaturas reales de las partes más calientes.

Los nuevos sensores Hotspot permiten conocer la temperatura real de las partes más calientes del chip y de acuerdo con AMD, la nueva temperatura puede llegar hasta los 110ºC de forma segura en la serie 5700.





